Mejorados los envios a Lloys, DNV, ahora se muestran correctamente los consumos de los auxiliares y motor principal.
Se ha añadido un nuevo tipo de control, TIMELINE.
Este tipo de control lo usamos para mostrar en una escala de tiempo los eventos que hayamos filtrado por una fecha inicio y final.
Si clickamos encima del evento que queramos abriremos una pestaña nueva con la pantalla de acumulados filtrada ya por las fechas del evento. El control admite zoom y avanzar manualmente en la escala de tiempo.

Cambios a la pantalla MRV
Ahora la pantalla MRV separa en dos colores las rutas y puertos en funcion a su papel en el MRV.
Las RUTAS y PUERTOS que aparezcan en rojo no contarán para el sumatorio de MRV. Las RUTAS que aparezcan en amarillo sumarán un 50% del valor al cálculo MRV. Lo que aparezca en negro contará el 100%.
Abajo en la tabla ahora habra una separación entre el valor calculado y el real(el que suma todo sin tener en cuenta si vale para mrv o no)

Nuevo formato pantalla CII
Ahora la pantalla muestra por defecto solo las rutas y si queremos los calculos mensuales entonces deberemos seleccionarlo.
Hemos cambiado el formato de las cajas y el gráfico que posicionaba el CII ATT del barco de una forma mas visual en la que podemos ver mejor de forma visual la distancia de donde esta el barco a cada punto de referencia del gráfico.
Abajo se ha incorporado un timeline con los eventos de ruta y puerto que también redirigen a acumulados

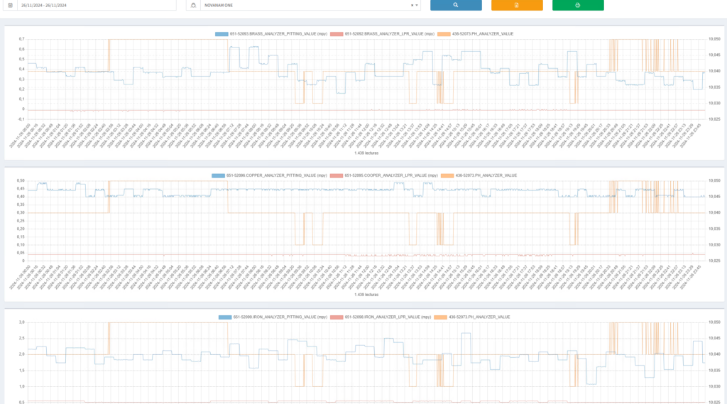
Nuevo informe de Análisis refrigerante
Se ha creado un nuevo informe que hemos nombrado como Análisis refrigerante/Cooling analysis. Mostramos tres gráficas donde analizamos estos tres campos brass,iron,copper junto con sus variables. Cada uno en un gráfico junto con el nivel de ph en la escala secundaria.

Nuevo evento DATA_GAP
A partir de ahora se generará un evento DATA_GAP el cual marcará la falta de telemetrias durante mas de x tiempo. Estos datos los estamos reflejando por ejemplo en el timeline de la pantalla de acumulados.
Mejoras a la hora de calcular las tablas de medias _TEM
Ahora se tienen en cuenta los datos de las tablas de historicos para generar las lineas de la tabla de medias. Antes solo se tenian en cuenta las tablas en la conexion por defecto y ahora se tiene en ceunta la conexión por defecto y a demás la conexión de historicos del barco.
Se han cambiado los formatos de todas las fechas de la aplicación al formato AAAA-MM-DD HH:MM incluidos los gráficos.
Solucionado un error por el cual la carga no se mostraba correctamente en los eventos de ruta y puerto. Ahora ya se pueden visualizar en pantallas como por ejemplo en MRV
Se ha optimizado el cálculo de eventos para que a la hora de cargar acumulados o cii con rutas las pantallas cargen instantaneamente.
Cambios en funciones muy específicas como por ejemplo selINS() la cual afecta a calculos en algunas pantallas.
Solución sobre la marcha de errores varios que suceden a la hora de ir desarrollando la aplicación.














